2024年10月11-13日,易派客工业品展览会在南京国际博览中心盛大举办。和利时受邀出席此次展会,为广大观众带来了自主开发的HiaIDM资产全生命周期智慧管理系统,以设备资产运行健康监测诊断数据为依托,以多维度数据统计、大数据诊断分析、预测性维护建议和运维效率提升优化为过程,实现将工厂设备健康数据和资产性能分析转变为提升运营绩效的数智化全生命周期管理,支撑石化、化工、电力、油气、矿业、制药等行业的安全稳定运营,助力企业实现资产效益和经济效益的双赢。

“快、准、全”构建资产全生命周期智慧管理新模式
当前,传统的设备管理方式主要依靠人工检修,管理流程复杂无序,无法快速实时掌握设备信息及数据,难以预测各类潜在隐患问题,导致管理运维成本居高不下。在现阶段激烈的市场竞争中,对于想要脱颖而出的企业而言,首先要考虑的是如何构建智慧、高效、经济的全生命周期资产管理体系,“快、准、全”地满足日益增长的设备管理需求,从而释放生产创效潜力,把握市场竞争先机。
根据行业资产设备管理现状,和利时积极响应用户智能化转型的需求,倾力打造了具备高数据、高开放性、高刷新周期的HiaIDM资产全生命周期智慧管理系统,实现设备故障诊断与维护、预测性维护、智能问答、集中管理优化等功能。


该系统布署于和利时HiaPlantOS数据平台底座,可采集生产控制层DCS系统、SIS系统、OCS系统、智能仪表、阀门等多设备实时数据,并通过通讯协议支持第三方控制系统的数据接入,也可通过信号转换器支持其他系统仪表阀门数据接入。通过采集、统计、分析、诊断、建议、优化、预测等数据处理,破除信息孤岛,提高企业数据治理水平和设备运维管理能力,切实提升运营绩效,推动企业生产运营管理向数字化、标准化、可视化、智能化方向迈进。
快
数据刷新周期最快可达3秒
系统采用高频周期数采并配置高性能服务器,数据刷新周期最快可达3秒,单系统支持百万级仪表数据采集存储。设备运行信息多平台布署,并在移动端进行展示,设备状态信息和系统指令数据实时响应交互,满足OT设备和IT系统生产数据和状态数据的实时采集及转换。
准
设备预测性维护更精准高效
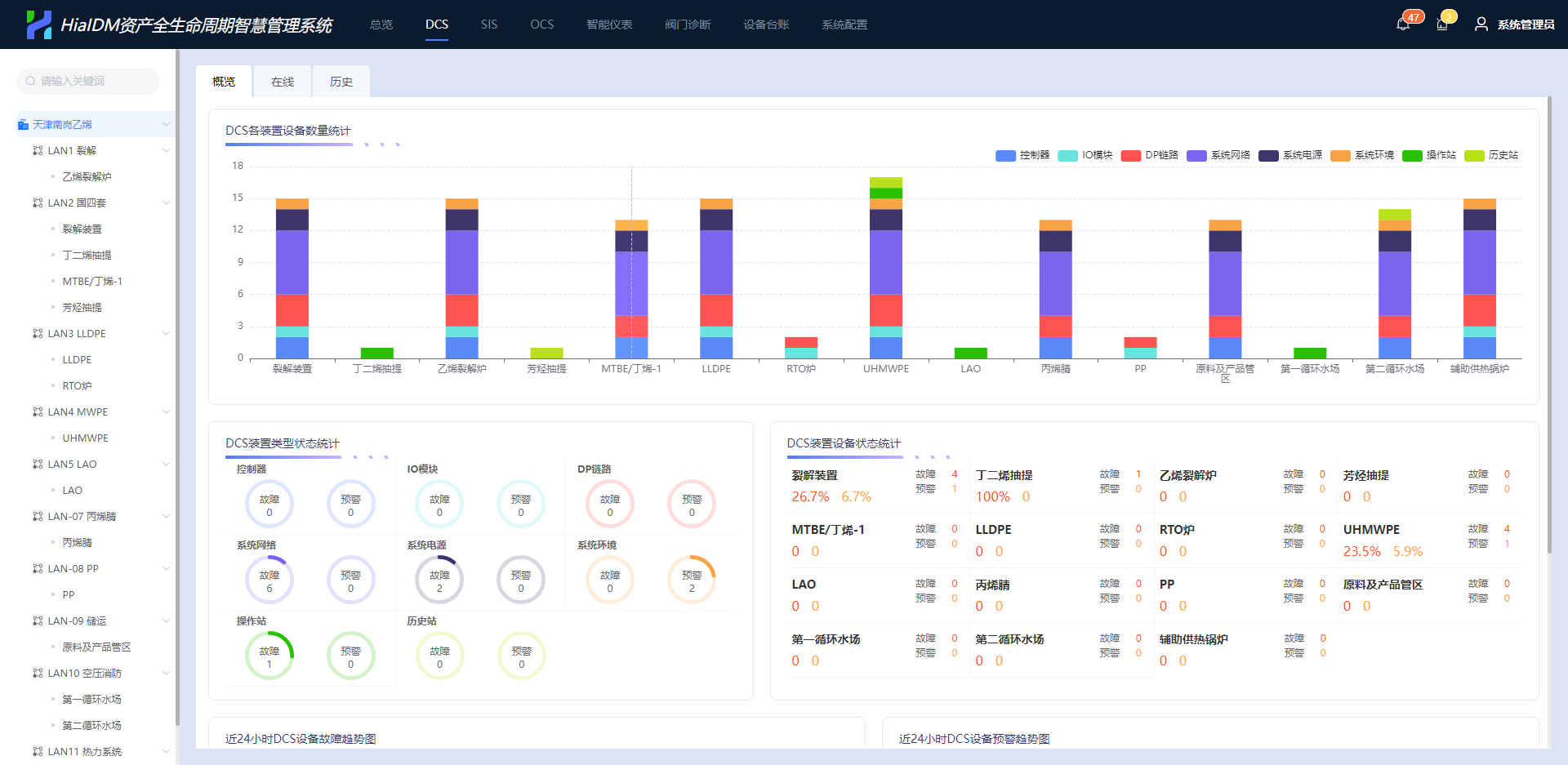
和利时HiaIDM资产全生命周期智慧管理系统能够准确高效地实现关键生产设备设施的全生命周期监控与管理,减少非计划停机,保障设备的安全、稳定、高效运行。
实时显示设备故障统计信息及设备健康度
设备故障原因分析及故障解决方法建议
设备故障AI高级诊断及智能问答
设备管理预测性维护计划建议
OCS工业光总线控制系统现场iDTU设备运行状况一览掌握


全
多维度、多种类设备资产管理优化
控制系统全设备多维度诊断分析
丰富的设备健康数据监测
现场iDTU单元免开箱多维护健康监测
自定义诊断报表与KPI健康分析报表
设备设计、制造、运行、设定参数、维护信息等多维度设备台账
全厂仪控设备、旋转机械、动静设备、电气设备、控制回路等所有工厂资产管理
企业设备数字化设计、数字化制造、数字化交付数据接入平台


和利时凭借在工业控制和设备管理领域的深厚经验,能够为用户提供定制化的整体解决方案、稳定可靠的产品和全生命周期的服务,助力千行百业提升管理控制水平和优化决策能力,为产业高质量发展创造更多价值。